13652553495
当前位置:首页 >> 资讯中心 >> 行业新闻

行业新闻

螺杆式空压机的工作原理

作者: 永磁变频空压机来源: 时间:2017-02-24 03:25:56
螺杆空压机与普通空压机的原理
技术在不断的更新,机器也越来越创新,不同机器适用市场也不同,让我们一起分析下其中的不同点,结构及工作原理 :
1、活塞式无油润滑空气压缩机
活塞式无油润滑空气压缩机由压缩机主机、冷却系统、调节系统、润滑系统、安全阀、电动机及控制设备等组成。压缩机及电动机用螺栓紧固在机座上,机座用地脚螺栓固定在基础上。工作时电动机通过连轴器直接驱动曲轴,带动连杆、十字头与活塞杆,使活塞在压缩机的气缸内作往复运动,完成吸入、压缩、排出等过程。该机为双作用压缩机,即活塞向上向下运动均有空气吸入、压缩和排出。
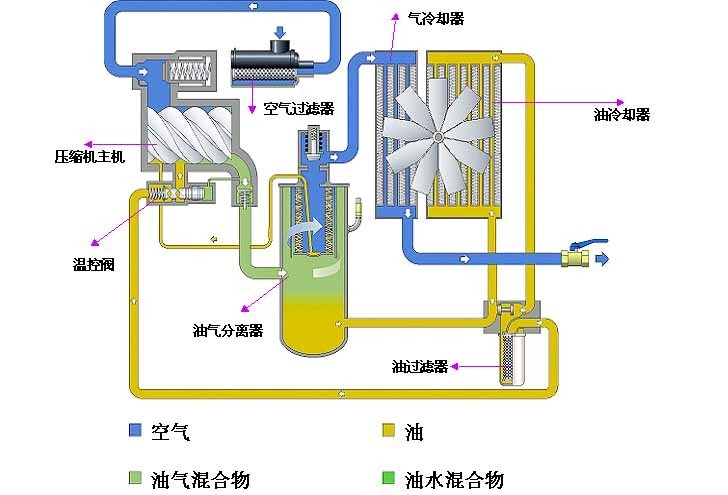
2、螺杆式空气压缩机
螺杆式空气压缩机由螺杆机头、电动机、油气分离桶、冷却系统、空气调节系统、润滑系统、安全阀及控制系统等组成。整机装在1个箱体内,自成一体,直接放在平整的水泥地面上即可,无需用地脚螺栓固定在基础上。螺杆机头是1种双轴容积式回转型压缩机头。1对高精密度主(阳)、副(阴)转子水平且平行地装于机壳内部,主(阳)转子有5个齿,而副(阴)转子有6个齿。主转子直径大,副转子直径小。齿形成螺旋状,两者相互啮合。主副转子两端分别由轴承支承定位。工作时电动机通过连轴器(或皮带)直接带主转子,由于2转子相互啮合,主转子直接带动副转子一同旋转。冷却液由压缩机机壳下部的喷嘴直接喷入转子啮合部分,并与空气混合,带走因压缩而产生的热量,达到冷却效果。同时形成液膜,防止转子间金属与金属直接接触及封闭转子间和机壳间的间隙。喷入的冷却液亦可减少高速压缩所产生的噪音。
螺杆式空压机的主要部件为螺杆机头、油气分离桶。螺杆机头通过吸气过滤器和进气控制阀吸气,同时油注入空气压缩室,对机头进行冷却、密封以及对螺杆及轴承进行润滑,压缩室产生压缩空气。压缩后生成的油气混合气体排放到油气分离桶内,由于机械离心力和重力的作用,绝大多数的油从油气混合体中分离出来。空气经过由硅酸硼玻璃纤维做成的油气分离筒芯,几乎所有的油雾都被分离出来。从油气分离筒芯分离出来的油通过回油管回到螺杆机头内。在回油管上装有油过滤器,回油经过油过滤器过滤后,洁净的油才流回至螺杆机头内。当油被分离出来后,压缩空气经过最小压力控制阀离开油气筒进入后冷却器。后冷却器把压缩空气冷却后排到贮气罐供各用气单位使用。冷凝出来的水集中在贮气罐内,通过自动排水器或手动排出。

螺杆机工作原理
风霸空压机联系方式

tag关键词标签 螺杆,式,空压机,的,工作,原理,螺杆,空压机,与,

文章链接:/hydt/192.html

版权声明:凡来源东莞风霸空压机的图文等稿件以及视频等相关资料,网站未经本站允许不得转载、链接或以其他形式复制。

本文分享:

62.9K
本站关键词:开山空压机,永磁变频空压机,节能螺杆机,螺杆式空压机,东莞空压机
Copyright © 2016-2023 Betway·必威(西汉姆联)官方网站-WestHam United All Rights Reserved. 电话:13652553495 
地址:广东·东莞市桥头镇东深路桥头段851号
技术支持:利瑞网络 网站备案:粤ICP备13063187号
欢迎光Betway必威西汉姆联全系列螺杆式空压机网站!