13652553495
当前位置:首页 >> 技术知识 >> 空压机知识

空压机知识

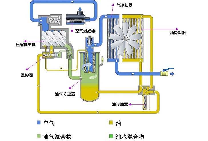
螺杆空压机的主机工作原理

作者: 永磁变频空压机来源: 时间:2019-04-16 02:22:16

螺杆式空压机的主机工作原理主要分为四大步骤

       步骤一、吸气过程
  螺杆式的进气侧吸气口,必须设计得使压缩室可以充分吸气,而螺杆式压缩机并无进气与排气阀组,进气只靠一调节阀的开启、关闭调节,当转子转动时,主副转子的齿沟空间在转至进气端壁开口时,其空间最大,此时转子的齿沟空间与进气口之自由空气相通,因在排气时齿沟之空气被全数排出,排气结束时,齿沟乃处于真空状态,当转到进气口时,外界空气即被吸入,沿轴向流入主副转子的齿沟内。当空气充满整个齿沟时,转子之进气侧端面转离了机壳之进气口,在齿沟间的空气即被封闭。
  步骤二、封闭及输送过程
  主副两转子在吸气结束时,其主副转子齿峰会与机壳闭封,此时空气在齿沟内闭封不再外流,即封闭过程。两转子继续转动,其齿峰与齿沟在吸气端吻合,吻合面逐渐向排气端移动。
  步骤三、压缩及喷油过程
  在输送过程中,啮合面逐渐向排气端移动,亦即啮合面与排气口间的齿沟间渐渐减小,齿沟内之气体逐渐被压缩,压力提高,此即[压缩过程]。而压缩同时润滑油亦因压力差的作用而喷入压缩室内与室气混合。
  步骤四、排气过程
  当转子的啮合端面转到与机壳排气相通时,(此时压缩气体之压力最高)被压缩之气体开始排出,直至齿峰与齿沟的啮合面移至排气端面,此时两转子啮合面与机壳排气口这齿沟空间为零,即完成(排气过程),在此同时转子啮合面与机壳进气口之间的齿沟长度又达到最长,其吸气过程又在进行。

螺杆空压机的工作原理
风霸空压机联系方式

tag关键词标签 空压机,螺杆空压机,空压机工作原理

文章链接:/kyjzhis/241.html

版权声明:凡来源东莞风霸空压机的图文等稿件以及视频等相关资料,网站未经本站允许不得转载、链接或以其他形式复制。

本文分享:

62.9K
本站关键词:开山空压机,永磁变频空压机,节能螺杆机,螺杆式空压机,东莞空压机
Copyright © 2016-2023 Betway·必威(西汉姆联)官方网站-WestHam United All Rights Reserved. 电话:13652553495 
地址:广东·东莞市桥头镇东深路桥头段851号
技术支持:利瑞网络 网站备案:粤ICP备13063187号
欢迎光Betway必威西汉姆联全系列螺杆式空压机网站!