13652553495
当前位置:首页 >> 技术知识 >> 空压机知识

空压机知识

“五步”让你了解螺杆空压机优缺点

作者: 永磁变频空压机来源: 时间:2019-06-05 02:52:51
        空压机的原理是通过电机将压缩腔内的空气进行压缩处理并加压的设备。螺杆空压机现在已经广泛应用冶金、医疗、实验室、机械制造、石油、化工等个行业。空压机占所有大型工业设备耗电量的15%。通过以往的使用经验,大部分的空压机存在有以下几个缺点:

       1、当输出压力大于某个特定值时,会自动将卸载阀打开,使得异步电机空转,造成能源的严重浪费;

       2、异步电动机容易造成频繁的重启、停止运转,对电动机的使用寿命造成严重影响;

       3、工作条件不合标准,所产生的噪音大;

       4、自动化程度低,输出压力的调节需要人工手动调整调节阀,调节速度变慢,波动大,产生噪音也大,不稳定且精度低;

       5、空压机工频启动电流大,对电网冲击大,电机轴承磨损大,设备维护量大。

      这些情况可以通过变频器来对螺杆式空压机进行改造,改造后自动化的程度增加,节能效果有明显的提升。

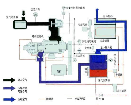
螺杆空压机内部原理图
风霸空压机联系方式

tag关键词标签 螺杆空压机,空压机

文章链接:/kyjzhis/258.html

版权声明:凡来源东莞风霸空压机的图文等稿件以及视频等相关资料,网站未经本站允许不得转载、链接或以其他形式复制。

本文分享:

62.9K
本站关键词:开山空压机,永磁变频空压机,节能螺杆机,螺杆式空压机,东莞空压机
Copyright © 2016-2023 Betway·必威(西汉姆联)官方网站-WestHam United All Rights Reserved. 电话:13652553495 
地址:广东·东莞市桥头镇东深路桥头段851号
技术支持:利瑞网络 网站备案:粤ICP备13063187号
欢迎光Betway必威西汉姆联全系列螺杆式空压机网站!